污泥脱水用絮凝剂是聚丙烯酰胺(PAM)按一定比例配制的水溶液,半透明有粘性。卧螺离心机处理城市污水时,污水中的固体微粒在絮凝剂的吸附和架桥作用下,絮集成为体积较大的絮团,在离心力场的作用下,沉降在转鼓内壁,完成浓缩或脱水过程。絮凝剂制备装置(本文下称加药装置)是城市污水处理离心机不可缺少的配套设备。
从污水处理工艺出发,对加药装置的电气控制提出了这样的要求:①自动连续运行②配比稳定,在一定范围内可以连续调节。
瑞典Alfa-Laval公司80年代研制的NX系列离心机配套的加药装置有2个大的不锈钢圆桶,当一个桶里的药剂在使用时,另一个桶在制备,该装置占地面积大,自动化程度较低;意大利Gennaretti公司的Polymat100-97系列三腔直通絮凝剂制备装置具有手动/自动两种工作方式,可使用粉状药剂或浓缩液;德国ProMinent公司的Ultromat有机絮凝剂配置和投加系统在国内有较多用户,产品有AT400∽AT8000,配置能力为400L/h∽8000L/h.
国内对该装置的研制起步较晚,产品大都随离心机一起进口。最近几年,有国产装置问世,但基本上都是间隙工作的。
本文介绍的JY-200型全自动加药装置,制备能力为2000∽4000L/h,配比调节范围0.5-4.0‰,适用于处理能力为10∽60m3/h的城市污水处理卧螺离心机配套.该装置以PLC为控制核心,彩色触摸屏操作界面,具有结构合理、操作简便的特点,目前已有20几台装置在国内污水处理厂运行.
1加药装置的结构

1-加药泵;2-液位计;3,4,12-搅拌机;5-供粉电机;6-测速传感器;7-振动器;8,9-接近传感器;10-绞龙;11-电动推杆;13-流量计;14-电磁阀;15-;减压阀
图1结构
装置由供粉、供水和搅拌3部分组成。工作过程如下:当变频器控制的电机5运转时,螺旋状的输送器10(绞龙)将桶内的药粉均匀送出;电磁阀14和流量计15组成供水回路,干粉和水在喇叭形旋流器内混合,进入储液槽,溶液在三个互相连通的储液槽内经过充分搅拌,从第3个槽由泵1送往离心机。
振动器7的作用是防止药粉内部产生“隧道"现象;接近传感器8、9的作用是检测药粉的料位;电动推杆11的作用是在装置停止使用时将药粉输出通道和外部空气隔开,避免药粉受潮。

图2控制框图
2硬件设计
图2是整个离心机控制系统中加药装置部分的控制框图。它以AB公司1747-L532处理器为控制核心,采用10.4英寸彩色触摸屏操作界面,上位机监控。
ABPLC的特点是模拟量处理指令非常简捷,浮点运算功能强大.触摸屏采用台湾EasyView公司的MT510T型,具有256种颜色,分辨率为640X480,触摸屏色彩明快,操作方便,显示直观,用户反映一见就懂,一触即会.控制系统简洁,功能强大.
3软件设计
(1)PLC程序设计:装置具有手动/自动两种工作方式。在设备调试或自动方式有故障时,采用手动方式,这时,所有电动机都可以手动启动/停车或加速/减速;供水电磁阀可以手动开启/关闭;振动器可以手动起振或停止;自动方式,只要设置好配比,系统即按程序运行。
配比的实时测量:传感器6测量供粉绞龙的转速,流量计13测量供水流量,PLC计算出单位时间内供给药粉重量和供水重量,二者相除即得配比(这里假定:对某种药粉,绞龙每转360°输送干粉的重量基本恒定,药粉牌号不同,每转送干粉重量也不同)。应该指出由于AB公司SLC500系列PLC的开关量输入模块的电源要求,测速传感器和电容式料位接近开关应选择PNP极性.
如何保持配比的稳定性是另一个要解决的问题,由于一般工厂供水压力不可能稳定,水压变化使供水流量波动,为了使配比不受水压的影响,在进水管道上安装了减压阀(15)此外,PLC程序将上述测量出的当前配比,和从触摸屏键入的设定值比较,得到误差,按比例调整供粉电机转速,达到稳定配比的目的。手动方式时,通过触摸屏上的"增加"和"减小"按钮,使变频器工作于"UP"和"DOWN"方式,使输出电流受控.
当供水流量大幅度非正常波动时,装置会发出报警信号,提请操作者干预。
装置的自动运行是按液位高低进行的,见图3。当液位低于600mm时,开始供粉和供水,液位升高到1000mm时停止;当液位高于550mm时,加药泵启动,向离心机供给药剂,当液位低于200mm时停车。控制液位是根据离心机运行时药剂需要量、供水能力和储液槽的容积等因素确定的。200mm是干泵运行保护液位。

图3液位控制
振动器的振动频率为100Hz,按照工作15秒,停止5秒方式编制程序.
电动推杆是24VDC供电,程序设计要求是:打开时:正向供电5秒后断电,关闭时,反向供电5秒后断电.同时要保证不管手动/自动,必须先打开推杆才可启动供粉电机.
(2)触摸屏画面设计:
系统采用EasyViewMT510T彩色触摸屏为人机界面,操作均在触摸屏上完成。
使用触摸屏的好处是:传统操作界面需由熟练的操作人员才能操作,而且操作困难,无法提高工作效率,使用触摸屏能够明确指示并告知操作员机器设备目前状态,使操作变得简单生动,并且可以减少操作上的失误,即使新手也可以很轻松的操作整个机器设备;使用触摸屏可以使机器的配线标准化,简单化,同时也减少PLC控制器所需的I/O口点数,降低产品成本。
整个系统由大约40个画面组成,按功能分为4种类型:①操作画面:如手动操作画面;自动操作画面;各种电器设备操作子画面;②帮助画面:介绍系统工作原理和操作帮助;③故障对策画面:当系统出现故障时,用户可根据触摸屏提供的故障对策,按图索冀,排除故障,提供流量趋势曲线、液位趋势曲线等;④设备参数画面:介绍系统中主要设备的规格、型号、安装方法等。

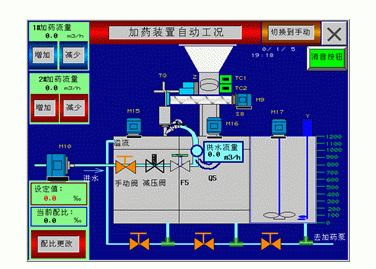
图4加药装置自动运行画面

图5配比设置画面
(3)上位机监控程序设计:上位机是笔记本电脑,监控软件采用64点组态王6.1版,运行于Win2000平台。
组态软件的核心是数据词典,数据词典负责组态软件与下位机PLC数据块的双向数据传输,传输时要求两者数据格式及存储单元号一致,这样就使得组态软件对下位机有着“可视性"和“可操作性"。组态软件的另一特点是为用户制作工艺画面提供了非常方便的工具。根据工艺要求,制作了1个控制画面和2个监视画面。控制画面可以在不中断生产过程的同时,通过上位机实时地对加药流量和配比等现场参数进行干预,以使控制系统工作于最佳状态。监视画面可以打印实时数据报表、历史数据报表和报警历史等。
4结束语
近年来,国家和地方政府非常重视污水处理事业,正以前所未有的速度推进城市污水处理工程的建设,絮凝剂制备装置大有发展前途,大有市场。絮凝剂制备装置应用于卧螺离心机是众多应用之一,它既可以和离心机一体化设计制造,也可以作为独立产品和其他设备(如板框式压滤机)配套。本文介绍的产品,在上海某水质净化厂运行几年来,证明该产品具有自动化程度高,性能可靠,触摸屏操作直观简单的特点。














