核信号处理

在核科学技术中要得到精确的核信息,往往需要用电子学方法对核探测器输出的信号进行处理,这些方法统称为核信号处理。

脉冲成形

对核脉冲放大时,为了减少大量统计信号的堆积和不同径迹造成的幅值亏损,提高信噪比和抗过载能力,往往在放大电路中采用相应的成形电路,并选择合适的时间常数,使通过该电路后信噪比尽量大,脉冲宽度尽可能窄,并严格保持单极性(脉冲尾部无下冲),还应满足输出-输入的幅值线性关系。常见的有CR、RC、延迟线等成形电路。

抗过载技术

由于放大电路中存在电抗(如电容)参数,当统计信号通过放大器时,随计数率变化而产生的基线漂移和脉冲堆积称之为计数率过载;而相应于大幅度脉冲输入时造成的阻塞或漏计数,称之为幅度过载。这些过载会增加死时间,并造成严重的幅度畸变,需要采用抗过载的电子学方法消除(或减小)过载的影响。例如,采用直流耦合放大电路,或抗幅度过载性能较好的差动放大电路,或选择电路工作点,使对双向输入脉冲均可线性放大,或采用限幅电路限制大幅度脉冲输入等。在核谱仪系统中,还常采用极零补偿、基线恢复和反堆积电路等。

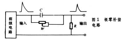
极零补偿

设计核脉冲成形电路时,让后级电路传输函数的零(极)点与前级电路的极(零)点相消,使输出波形成为无下冲的单极性脉冲,而且尾部衰减时间大为缩短,从而提高抗过载能力,减少过载失效时间。这类电路如图1。调节电位器W可达到极零补偿,输出为单极性窄脉冲。

图

基线恢复

放大电路存在电抗参数造成的基线偏移,幅度测量会发生畸变,常采用一种带记忆元件(如记忆电容)的电路,在信号间隙期间记住基线电平,并在信号持续期间减去该电平,这样可使输出信号的基线得以恢复。常用的有电容-二极管电路、有源电路或反馈式基线恢复器等。

反堆积

前一个脉冲未终了时,第二个脉冲又出现,这就会造成堆积。成形为较窄脉冲可以减少堆积,但由于核脉冲的时间随机性,堆积仍难避免。常采用堆积判弃电路,当判断堆积已发生时,即舍弃该信号,并相应对计数损失作校正。这种方法可减小由于堆积引起的能谱畸变。

线性门

使信号能线性传输的门电路。用来对所传输的模拟信号作时间上的筛选或采样,但通过线性门的输出脉冲在幅值上要和输入成线性关系。该门的“开”和“关”则由符合一定条件的门信号来控制,要求开关速度快,关门时无输出,台阶(即开门和关门时的基线差值)很小。常用做幅度分析器的输入门电路。

幅度甄别

对信号按幅值大小作判别和选择,并可剔除幅度较小的干扰和噪声,亦可用于检出时间信息。常见的幅度甄别电路有施密特触发器和电压比较器。当输入信号幅度大于预定值时,有一定信号输出;反之,电路无输出。这一预定值常称作甄别阈,阈值可按需要调节。通常,单个幅度甄别器主要用于积分甄别,配合定标器作计数测量。而两个以上甄别电路可组合作微分甄别,用作单道分析器。

图

单道幅度分析器

可对一定幅值范围的信号进行测量、记录或选择。一个单道(幅度)分析器通常由标志上、下甄别阈的两个甄别器和一个反符合逻辑电路所组成(图2),仅当输入信号幅值在上、下两个阈值电压之间时才有输出信号,而输入幅值小于下阈uL或大于上阈uH时均无输出。上、下阈电压的差值称为道宽uW,道宽的大小可按需要调节。如果同时改变上、下阈,而保持一定道宽,每改变一道,计一次数,可测得脉冲的幅度分布,即幅度谱。由于单道分析器测谱费时间,不方便,而且相对误差也大,已由精度高、分析快的多道分析器所取代,但作为选择脉冲幅度在一定范围内的信号仍常使用。

计数器

用于精密记录某一时间间隔内所测脉冲的个数,常设计成按一定比例或标度(如10n或2n)进位,直接显示数码,并可用手动、半自动或自动定时方式来给定计数时间,作定时计数,亦可用作定数计时。结果数据可配打印机打印。

计数率仪

一种能连续显示单位时间内所测脉冲的平均数及其相应变化的仪表,可将所测结果用指针式电表或显示器件直观显示出来或自动记录。计数率仪通常由输入成形电路、积分(或泵)电路、输出显示电路等组成。

多道幅度分析器

可对大量输入脉冲按幅值精细地分道记录,即把不同幅度的脉冲分别记录到相应的道址中,由此测得脉冲数随其幅值分布的谱形。多道幅度分析器主要包括模-数变换部分及存储器、显示器等。其工作原理是:当输入幅度为A的脉冲时,经过模-数变换电路,转换为数字量D(作为道址码),接着把该道址中的计数加一,在测量过程中同时显示各道的计数增长过程,最后就得到幅度分布谱。多道分析器常是模-数变换后,直接送计算机的内存储器,称为计算机多道分析器。衡量多道分析器的主要技术指标有:道数、道宽及其稳定性、被测幅度与道址的线性好坏(包括积分线性和微分线性)、测量死时间等。 多道分析器既可测量各种以幅度表示的能谱,也可配上时间-幅值变换作时间谱测量。多道分析器的采用,大大提高了核测量的精度与速度。

模-数转换电路

模-数转换电路是一种将脉冲幅度模拟量转换为数字量形式的电路,以利进一步传输、运算、存储和显示。在核信息测量中,常用的幅度-数字变换方法有:线性放电(威尔金逊)法、非线性放电法和电压比较逐次逼近法,多用于多道幅度(或时间)分析器中。由于电子数字计算机的使用,模-数转换已成为外界模拟信号进入计算机的必要步骤。

道宽平滑技术

为改善多道分析器道宽的不均匀性和微分线性多采用道宽平滑方法,即用电子学(或计算机处理)方法每测一次把原点移动一定道宽。这样,因道宽不均匀的偏差为移动后的各道所平均,使相对误差减小,谱线光滑,测谱精度提高。

稳谱技术

用多道分析器测谱时,各种不稳定因素的影响会造成谱峰的位置变化或漂移,采用稳谱方法,可以保证长时间测谱的精确性。稳谱方法有多种,通常用两个标准参考信号或参考峰。当峰位置漂移时,利用大参考信号(或高道址峰)调节或变换系统参数自动校正,而用小参考信号(或低道址峰)调节零道阀。采用这种反馈稳谱校正,可以制成稳定度较高的测谱系统。

时间甄别电路

即定时电路,是用以确定和提取时间信息的基本电路(确定核探测器输出脉冲的时间信息),也常用于时间分析器和各种定时电路。输入脉冲幅度和波形的涨落,以及系统的噪声,都会造成定时的误差。常用的定时电路有前沿触发电路、过零定时电路、恒比甄别定时电路,以及幅度和上升时间补偿定时电路。

符合电路和反符合电路

用于选取时间上符合事件并舍弃无关事件的电路,称为符合电路。通常,定义符合电路的电子学分辨时间为能产生符合输出的输入信号的最大时间差,而实际分辨时间是用延迟符合方法测得符合曲线的半高宽度来决定的。为了提高测量精度,常采取时间和幅度两方面的选择,即快-慢符合方法。反符合电路则是用于剔除某一时间间隔内不希望出现的信号。

时间分析器

用于分析、测量两个核信号时间间隔的分布。例如,用符合方法测核素激发态寿命;用飞行时间法测量中子能谱等。时间分析方法有:延迟符合方法,即单道时间分析器方法,每改变一次延迟时间,测出相应的计数,这样逐点测量可以得到时间谱;多道分析方法,是利用时间-数字变换分道记录,或利用时间-幅度变换,再接多道幅度分析器,间接测出时间分布谱。

时间-数字变换

将被测的时间间隔转换为数字编码形式,再进行记录和处理。典型方法是在时间间隔t内打开时钟门,让周期为t的时钟脉冲通过,并寄存下来,所记录的脉冲数m与被测时间 t成正比。实现时间-数字变换方法还有游标尺法,内插法及充、放电法等。

时间-幅度变换

将被测时间间隔变换成相应幅度的脉冲,其幅度大小与时间间隔成线性关系。时间转换成脉冲幅度后,可用多道脉冲幅度分析器记录,因而可以得到精确的时间谱。这种方法是应用较广的时间测量方法。时间-幅度变换方法有起始-停止型和重叠型等,其基本原理都是使一电容器在所变换的时间间隔内恒流充电,充电幅度与时间间隔成正比,即把时间转换成相应的幅值。