含煤废水处理系统主要用于发电厂的输煤皮带冲洗和煤场排水等的废水处理。这部分废水主要是高浊度废水,经过含煤废水处理系统高效处理后的水可以供给电厂或者各用水点(除饮用水以外)
主要流程
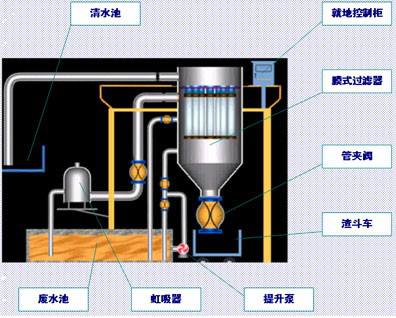
输煤系统废水->煤泥废水池(曝气/搅拌和加药)->送水泵è膜式过滤器->清水池->清水水泵->厂区内工业用水。
该系统流程中的主要关键设备有:膜式过滤器(包括滤元、滤袋)、管夹阀、控制装置等。
膜式过滤器产品介绍
膜式过滤器是将聚四氟乙烯薄膜经过膨化处理,使构成的薄膜具有极好的化学稳定性能,能耐各种化学药品的腐蚀(除熔融碱金属、活性氟素气体外)。而且有较高的耐温性能,温度适用范围广(-240℃~+260℃)。由于经过高科技特殊加工使制成的薄膜极其强韧、柔软。它所构成的空孔率很高而且非常均匀,同时具备高释放性能,因此再小微粒都能捕集得到,又可以将它释放出来。
聚四氟乙烯薄膜制成后粘贴在基材表面。通常基材可根据需要,选择各种不同的织布或非织布,然后采用特殊的加工将它们粘在一起,使制成的膜与基材中纤维牢固结合,不会在使用中发生脱离现象。
膜式过滤器 主要优点:
a.低压过滤
膜式过滤器的过滤压力很低,仅需0.07~0.1MPa,所以适用范围广,能量损耗小。过滤阻力很小,因此,运行时能耗也特别低。阻力上升速度要比传统过滤膜慢。
b.单位过滤水量大、一次净化
膜式过滤器的过滤能力是一般其它膜过滤能力的5~10倍,在某些特殊领域甚至可达20倍,且不需要借助其它的固液分离设备或分几段处理来达到净化液体的目的,而是一次过滤完成固液分离。
c.过滤精度范围大
被滤液体中的固体含量可从20ppm(0.002%)到100,000ppm(10%)均可应用,而且去除率高。
d.运行操作温度范围广
膜式过滤器具有宽广的操作温度,能在-240℃~260℃温度范围内正常工作。
e.极佳的化学稳定性
膜式过滤器具有极好的化学稳定性,能耐任何酸、碱、盐溶液。
f.自动反洗连续过滤
膜式过滤器可在数秒之内自动反洗清理过滤膜,反洗压力仅需0.035 MPa(即3.5mAq),反洗时不需要排空过滤器,反洗一结束,过滤器又进入过滤状态,出水无初滤水,无需正洗,整个系统做到“零”排放。整个过程由PLC控制,自动循环进行,无需人工操作。
g. 寿命长、使用成本低
膜式过滤器中过滤膜的材料具有寿命长特点,因此维修、管理费用相当低。由于是低压过滤,能耗也低。使用成本也大为降低。
h.体积小、占地省
膜式过滤器仅需其它相同处理量的传统过滤装置十分之一的占地面积,因此建设费用相应低。尤其适用厂房面积小、老设备改造或配合环保改善设施的场合。
i.设置化学清洗系统
随时可以启动设备整体化学清洗。维持膜式过滤器正常出力,延长使用寿命。
由圆柱锥底外壳、滤元、滤袋、管夹阀、外部设备(加药装置等)、管道及自动控制等组成。
膜式过滤器其起过滤作用的关键元件是滤元和滤袋。滤元和滤袋的多少与处理水量有关;废水中悬浮物含量大小及颗粒大小与滤袋的孔径有关。
滤元固定于过滤器上部的多孔板上,而多孔板则固定于过滤器下室(过滤区)与上室(清水区)两者大法兰之间。膜式过滤器其主要工作原理是应用微过滤(MF)技术。所谓“滤袋”是由材质为聚四氟乙烯(PTFE)亲水型复合滤料缝制而成的。复合滤料是由聚四氟乙烯(PTFE)微孔滤膜与相关基材复合并经亲水处理而成。微孔滤膜的应用原理就是利用微孔膜上比较均匀的微孔截留被过滤液体中颗粒粒径大于膜孔径的微粒,如悬浮物、细菌类、胶体等。微过滤(MF)与超滤(UF)和反渗透(RO)同属于以压力差为驱动力达到分离与浓缩的目的。都无相态变化和界面质量的转移。利用微滤膜来进行表面过滤,使液体中的悬浮物被全部收集在微滤膜的表面,是有效的固液分离设备之一。
膜式过滤器的工作原理
过滤膜是采用厚度仅微米级、孔径0.5μm的膨体聚四氟乙烯薄膜与2~3mm厚的聚丙烯、聚酯无纺布复合制成的滤袋,内用PE滤元支撑,流体在<O.1Mpa压力下经过滤袋而实现固液分离,得到几乎不含固态物质的液体。由于开孔率极高,初始流量很大,过滤速度主要由在滤袋上形成的滤饼透滤性能所决定,因此对刚性较好的CaC03、BaS04等盐水中常见的不溶物有很好的过滤性能。而有机高分子、菌、藻类以及Mg(OH)2(特别是胶体形态)则对滤速有较大的影响。因此应用膜式过滤器时要尽可能去除有机物和减少Mg(OH)2的比例,以获得满意的过滤速度。
处理前后水质对比
煤泥废水水质 处理后水质
PH 5.5~8.0 6~9
悬浮物 <30000 mg/L(300~30000 mg/L) ≤ 5°(浊度)
外观 黑色、浑浊 水质透明
![]() |
含煤废水处理流程图
![]() |
















