反渗透法
反渗透法,又称超过滤法,该法是利用只允许溶剂透过、不允许溶质透过的半透膜,将海水与淡水分隔开的。是1953年才开始采用的一种膜分离淡化法。

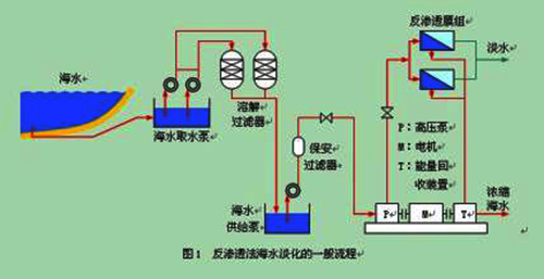
反渗透法海水淡化流程
在通常情况下,淡水通过半透膜扩散到海水一侧,从而使海水一侧的液面逐升高,直至一定的高度才停止,这个过程为渗透。此时,海水一侧高出的水柱静压称为渗透压。
如果对海水一侧施加大于海水渗透压的外压,那么海水中的纯水将反渗透到淡水中。反渗透法的最大优点是节能。它的能耗仅为电渗析法的1/2,蒸馏法的1/40。因此,从1974年起,美日等发达国家先后把发展重转向反渗透法。
反渗透方法可以从水中除去90%以上的溶解性盐类和99%以上的胶体微生物及有机物等。尤其以风能、太阳能作动力的反渗透净化苦咸水装置,是解决无电和常规能源短缺地区人们生活用水问题的既经济又可靠的途径。
反渗透淡化法不仅适用于海水淡化,也适合于苦咸水淡化。现有的淡化法中,反渗透淡化法是最经济的,它甚至已经超过电渗析淡化法。由于反渗透过程的推动力是压力,过程中没有发生相变化,膜仅起着“筛分”的作用,因此反渗透分离过程所需能耗较低。在现有海水和苦咸水淡化中,反渗透法是最节能的。
反渗透膜分离的特点是它的“广谱”分离,即它不但可以脱除水中的各种离子,而且可以脱除比离子大的微粒,如大部分的有机物、胶体、病毒、细菌、悬浮物等,故反渗透分离法又有广谱分离法之称。
电渗析法
电渗析法是利用电场的作用,强行将离子向电极处吸引,致使电极中间部位的离子浓度大为下降,从而制得淡水的一种方法。是利用离子交换膜进行海水淡化的方法。

电渗析法原理图
离子交换膜是一种功能性膜,分为阴离子交换膜和阳离子交换膜(简称:阴膜和阳膜)。阳膜只允许阳离子通过,阴膜只允许阴离子通过,这就是离子交换膜的选择透过性。在外加电场的的作用下,水溶液中的阴、阳离子会分别向阳极和阴极移动,如果中间再加上一种交换膜,就可能达到分离浓缩的目的,电渗析法就是利用了这样的原理。
电渗析法最先用于海水淡化制取饮用水和工业用水,海水浓缩制取食盐,以及与其它单元技术组合制取高纯水,后来在废水处理方面也得到较广泛应用。
压汽蒸馏
压汽蒸馏海水淡化技术,是海水预热后,进入蒸发器并在蒸发器内部分蒸发,所产生的二次蒸汽经压缩机压缩提高压力后引入到蒸发器的加热侧,蒸汽冷凝后作为产品水引出,如此实现热能的循环利用。
水电联产
水电联产主要是指海水淡化水和电力联产联供。由于海水淡化成本在很大程度上取决于消耗电力和蒸汽的成本,水电联产可以利用电厂的蒸汽和电力为海水淡化装置提供动力,从而实现能源高效利用和降低海水淡化成本。
国外大部分海水淡化厂都是和发电厂建在一起的,这是当前大型海水淡化工程的主要建设模式。














