内耗

一个振动物体即使与外界完全隔绝,其振动也会自行减弱,这种现象是由于物体内部微观结构的“摩擦”,简称内耗(内摩擦),消耗了振动系统的弹性储能。由于应变滞后于应力一个位相角,应力循环一周,应力-应变曲线不能沿原路回到原点,而是形成一个回线,其面积正比于一周的能量消耗,内耗(Q-1)定义为单位体积内每周能量耗损(△W)与最大弹性储能(W)之比,即Q-1=△W/W=2πtgφ式中φ

为描述应变(ε)落后于应力(σ)的相差角。Q-1越大,消耗能量越多,对振动的阻尼越大。因此,内耗也可看作材料的阻尼本领。

内耗测量

有三种方法:

(1)自由振动衰减法。测量两个振幅的对数减缩,则

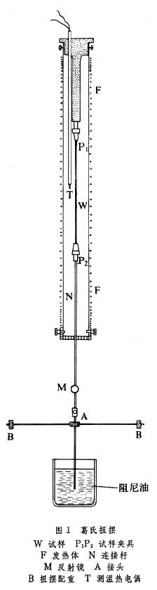
一种主要的测量装置是中国物理学葛庭燧1947年发明的扭摆,文献上称为葛氏扭摆(见彩图)。其原理如图1所示:一根丝状试样置于加热炉中悬挂起来,一端固定,另一端被激发振动;当激发停止后,测量扭转振动振幅的衰减,可以得到内耗作为温度、频率或振幅等物理量的函数。近年来已建立了计算机控制的全自动真空倒扭摆。

(2)强迫共振法。测量一棒状试样共振频率(ωr)、共振峰宽(ω2ω1),则内耗为Q-1=(ω2ω1)/ωr

(3)超声行波衰减法。测量高频 (106~109Hz)超声脉冲在试样中传播的衰减系数α,测量α作为温度、频率、磁场或范性形变等物理量的函数。可计算内耗,其中是超声波在试样中的波长。

中国科学院金属研究所(沈阳)的自动真空扭摆 图 内耗峰

对于常见的滞弹性内耗有(见弹性和滞弹性),掦是引起滞弹性的微观过程的平均弛豫时间。当ω掦=1时内耗为极大值。若固定频率不变,测量内耗随温度的变化出现峰值,称为内耗峰。不同的微观过程具有不同的特征弛豫时间,因而使内耗峰出现的温度不同,形成内耗谱,称为固体机械能谱。迄今已发现的比较重要的峰如下:

(1)斯诺克(Snoek)峰。体心立方金属中填隙溶质原子在外应力作用下的择优取向运动引起的。

(2)曾讷(C.Zener)峰。面心立方金属中代位溶质原子对(或簇)的应力感生有序引起的。

(3)葛氏峰。金属晶粒间界的粘滞滑动引起的,早期也称为晶粒间界峰,它是中国物理学家葛庭燧1947年首先发现的。曲线如图2所示,从对比的单晶铝不出现峰值,可见存在于多晶铝中的晶粒间界内耗峰。根据这个内耗现象,他提出了一种金属晶界结构模型,现在被称为葛氏晶界模型。

(4)玻童尼(Bordoni)峰。面心立方金属冷加工以后低温下出现的一个与位错运动有关的峰(见晶体缺陷)。

(5)斯-科(Snoek-Kster)峰。体心立方金属中位错与填隙溶质原子交互作用引起的峰,又称冷加工峰,有人称为斯-科-葛峰。最近,中国、联邦德国两国科学家合作深入研究了这种内耗的机理。在掺氧的超高纯铌单晶体中测得的内耗谱见图3。

图2 图3

在高分子聚合物中也有α、β、γ等多种峰,分别与高分子的主链、侧链的运动有关。金属、非金属及高分子聚合物中还有许多内耗峰,不一一列举。

内耗的理论意义和应用

内耗对材料微观结构极为敏感,它与金属中溶质原子微扩散、晶界粘滞性和位错运动等直接有关,因此,内耗与超声衰减被广泛用于研究晶体缺陷、界面、金属中的扩散、固态相变、超导、疲劳、辐照损伤、薄膜结构等。

例如,研究低温下金属和合金的扩散,精确判定扩散常数D0和扩散激活能Qi。根据填隙原子引起的内耗峰值和固溶体中的填隙原子浓度成正比,而与沉淀析出的第二相无关,用内耗法测定任一温度下间隙固溶体的浓度,可确定某些溶解度曲线;或研究应变时效或沉淀析出过程等。还可用于研究固体声子与声子、电子以及磁场的交互作用和高分子聚合物的分子结构。工业上用于钢铁性能检验和阻尼本领测量等。近20年来,内耗与超声衰减已形成为材料科学、物理冶金和固体物理的一个重要分支学科。

参考书目
  1. C.Zener,Elasticity and Anelasticity of Metals,Univ.of Chicago Press, 1948.(3rd print in 1956.) 葛庭燧:《科学通报》,1954年12期第20页。
  2. A.S.Nowick & B.S.Berry, Anelastic Relaxation in Crystalline Solids, Academic Press, New York,1972.

参考文章