电厂脱硫技术的选择原则:
1、脱硫技术相对成熟,脱硫效率高,能达到环保控制要求,已经得到推广与应用。
2、脱硫成本比较经济合理,包括前期投资和后期运营。
3、脱硫所产生的副产品是否好处理,最好不造成二次污染,或者具有可回收利用价值。
4、对发电燃煤煤质不受影响,及对硫含量适用范围广。
5、脱硫剂的能够长期的供应,且价格要低廉
湿法烟气脱硫技术
湿法烟气脱硫技术是指吸收剂为液体或浆液的脱硫技术,最大的优点是反应速度快、脱硫效率高,最大的缺点就是前期投资、后期运行成本高和副产品处理困难。湿法烟气脱硫技术是目前技术最为成熟,也是我国使用最广泛的,据不完全统计,已建和在建火电厂的烟气脱硫项目中,90%以上采用湿法烟气脱硫技术。
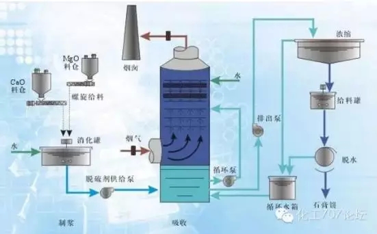
1石灰石—石膏湿法脱硫工艺
工艺流程

石灰石—石膏湿法脱硫技术是将石灰石粉加水制成浆液作为吸收剂泵入吸收塔与烟气充分接触混合,烟气中的二氧化硫与浆液中的碳酸钙以及从塔下部鼓入的空气进行氧化反应生成硫酸钙,硫酸钙达到一定饱和度后,结晶形成二水石膏。经吸收塔排出的石膏浆液经浓缩、脱水,使其含水量小于10%,然后用输送机送至石膏贮仓堆放,脱硫后的烟气经过除雾器除去雾滴,再经过换热器加热升温后,由烟囱排入大气。由于吸收塔内吸收剂浆液通过循环泵反复循环与烟气接触,吸收剂利用率很高,钙硫比较低,脱硫效率可大于95%。
技术和经济性
石灰石—石膏法脱硫工艺流程简单、技术先进又可靠,脱硫效率高达95%以上,是目前国内外烟气脱硫应用最广泛的脱硫工艺。但是系统复杂、设备庞大、耗水量大、一次性投资高,一般适用于大型电厂。
催化剂及副产品处理与利用
使用的催化剂为石灰石,资源丰富,价廉易得。生成物是液体或淤渣,较难处理,经浓缩、脱水后可用来制石膏,但是对设备腐蚀性严重,结垢堵塞问题不易解决。
适用范围
单塔处理脱硫量大,适用于任何含硫量的煤种的烟气脱硫,对锅炉的适应性强,一般在大型电厂或大功率锅炉使用。
2双碱脱硫工艺
工艺流程

双碱法烟气脱硫技术是利用氢氧化钠溶液作为启动脱硫剂,配制好的氢氧化钠溶液直接打入脱硫塔洗涤脱除烟气中?SO2?来达到烟气脱硫的目的,然后脱硫产物经脱硫剂再生池还原成氢氧化钠再打回脱硫塔内循环使用。
技术和经济性
双碱法烟气脱硫技术是为了克服石灰石—石灰法容易结垢的缺点而发展起来的。技术相对比较成熟,小型锅炉、窑炉脱硫除尘绝大多采用双碱法脱硫除尘工艺。在前期投资较省,但长期运营成本高。
催化剂及副产品处理与利用
双碱法是采用钠基脱硫剂进行塔内脱硫,以氢氧化钠为原料,脱硫系统的最终脱硫产物仍然是石膏浆,具体成分为CaSO3、CaSO4,还有部分被氧化后的钠盐NaSO4。从沉淀池底部排浆管排出,由排浆泵送入水力旋流器。由于固体产物中掺杂有各种灰分及NaSO4,严重影响了石膏品质,所以一般以抛弃为主。
适用范围
双碱法脱硫工艺降低了投资及运行费用,比较适用于中小型锅炉进行脱硫改造的脱硫除尘器。
3氨法烟气脱硫工艺
工艺流程

含二氧化硫烟气通过锅炉引风机进入预洗塔的底部,与洗涤水逆流接触,清出烟气中的灰尘,然后烟气经均布器升入浓缩段利用烟气热量提浓脱硫液,烟气温度降至50℃~60℃,再进入脱硫塔吸收段。在吸收段,烟气与氨水液充分接触反应,吸收掉绝大部分的SO2,最后经除雾器除雾成为净化烟气,通过脱硫塔顶部烟囱排放。液相吸收剂氨水经氨水泵送入脱硫塔,吸收烟气中的SO2生成亚硫酸铵,生成物在脱硫塔底部(有的在塔外氧化)氧化段被空压机鼓入的空气氧化成硫酸铵溶液。部分硫酸铵溶液打入洗涤浓缩段,一方面烟气冷却,同时自身水分得到蒸发,形成固含量约为5%~10%的硫酸铵浆液。
技术和经济性
氨法脱硫工艺虽然起步晚,但也已经成熟。相对于石灰石-石膏法脱硫工艺来说,氨法脱硫可较容易实现98%以上的脱硫效率,并可与SCR等脱硝工艺共用氨供应系统等,且副产品硫酸铵利用价值相对较高,经济效益明显,逸氨量控制技术需要完善,否则氮氧化物会破坏大气。美国JohnBrown工程师和建筑师有限公司表示:通过大量、高价值的副产品生产,氨法烟气脱硫可以获得卓越的投资效益。
催化剂及副产品处理与利用
氨法以氨为原料,其形式可以是液氨、氨水和碳铵。目前我国火电厂年排放二氧化硫约1000万吨,即使全部采用氨法脱硫,用氨量不超过500万吨/年,供应完全有保证。
氨回收法脱硫装置的运行过程即是硫酸铵的生产过程,每吸收1吨液氨可脱除2吨二氧化硫,生产4吨硫酸铵。
适用范围
处理脱硫量大,适用范围广,设备较简单,即可满足大型电厂的使用要求,也更容易实现旧锅炉的改造,可大幅提高脱硝效率。
4氧化镁法脱硫工艺
工艺流程

锅炉烟气由引风机送入吸收塔预冷段,冷却至适合的温度后进入吸收塔,往上与逆向流下的吸收浆液反应,氧化镁法脱硫法脱去烟气中的硫份。吸收塔顶部安装有除雾器,用以除去净烟气中携带的细小雾滴。净烟气经过除雾器降低烟气中的水分后排入烟囱。粉尘与脏东西附着在除雾器上,会导致除雾器堵塞、系统压损增大,需由除雾器冲洗水泵提供工业水对除雾器进行喷雾清洗。
技术和经济性
有资料显示,目前美国、欧洲、日本火电厂80%的机组容量均采用镁法脱硫,中国台湾电厂的95%机组容量也是采用镁法脱硫技术相对成熟。由于氧化镁作为脱硫本身有其独特的优越性,因此在吸收塔的结构设计、循环浆液量的大小、系统的整体规模、设备的功率都可以相应较小,这样一来,整个脱硫系统的投资费用可以降低20%以上,不易结垢,设备维护方便。
催化剂及副产品处理与利用
氧化镁法脱硫法以氧化镁为原料,在我国氧化镁的储量十分可观,目前已探明的氧化镁储藏量约为160亿吨,占全世界的80%左右。脱硫系统的最终脱硫产物主要是硫酸镁溶液,硫酸镁溶液通过泵输送至硫酸镁后处理工段,进行蒸发结晶、离心脱水及干燥包装等处理,制备出七水硫酸镁。
适用范围
氧化镁法脱硫法适用性强,大小规模的锅炉均可满足。
目前我国石灰石—石膏湿法脱硫工艺在电厂脱硫方面一家独大,但是在成本、运行稳定性、反应生成物处理方面有明显劣势,更加高效稳定的氨法和氧化镁法脱硫工艺会逐步推广,蚕食石灰石—石膏湿法脱硫工艺的市场。














