适用范围
城市污水,化工、制药、印染等行业废水处理
基本原理
该技术针对蒸发过程中的余热蒸汽进行循环利用,采用水蒸汽压缩机将蒸汽进一步压缩作为热源来循环加热浓污水使其蒸发,而压缩后的蒸汽冷凝为水一部分进入压缩机对其进行润滑密封,另一部分进入预热器对原液用于预热原液,实现余热蒸汽的全部回收利用。
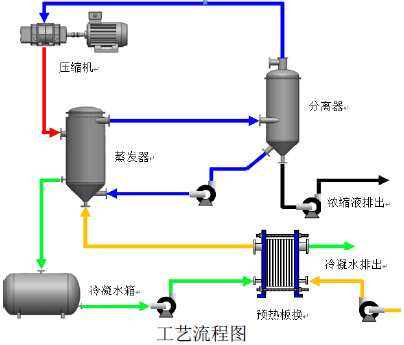
工艺流程
工艺流程为:1、废水首先进入原料缓冲罐;2、原液从原料缓冲罐经进料泵泵入预热器预热后进入蒸发器蒸发;3、蒸发器中蒸发产生的二次蒸汽和未蒸发的原液一起进入分离器进行气液分离;4、二次蒸汽在二次分离器中进一步分离后进入压缩机压缩温度、压力升高后作为热源进入蒸发器壳侧对原液进行加热,蒸汽释放潜热后变为冷凝水进入冷凝水罐;5、分离器中分离出的原液经循环管进入蒸发器继续蒸发;6、冷凝水罐中的冷凝水一部分经喷水泵进入压缩机对压缩机进行润滑密封和消除过热度,另一部分经冷凝水泵进入预热器对原液预热后排出,进入其它处理系统处理。

关键技术或设计特征
该工艺采用板式换热器预热技术,充分利用冷凝水热量,提高进入系统的原液温度。
采用一次蒸发、多次分离技术,去除蒸汽中夹带的液滴,有效保护压缩机,并提高污水净化效率,使出水稳定达标。
采用上位机操作,使操作人员与系统分离,提高了自动控制水平,改善操作人员工作环境。
典型规模
该系统能够达到10t的日蒸发量,吨水能耗50kW·h。
推广情况
在广东汕头有蒸发量200kg/h的硝酸银处理系统;江苏镇江有处理量10t/d的电镀废液处理系统;河南新乡有处理量1t/h的硫酸锌处理系统。
典型案例
(一)项目概况
江苏镇江华科电镀产业园电镀废液处理项目,设计日处理量10t,污水来源于电镀产业园污水处理厂膜系统初步处理的电镀废水浓缩液,2013年5月开工建设,于2013年12月完成调试并建成投产。
(二)技术指标
根据谱尼测试对冷凝液的分析结果,冷凝液达到排放标准。原水理化性能如下所示:

该技术节能效果明显,吨水能耗50kW·h,相对双效降低75%,年节约运行费用49.5万元。
(三)投资费用
该项目总投资约100万元,其中设备投资93万元,基建投资0万元,其他投资7万元。主体设备寿命10年。
(四)运行费用
该系统完全由电力驱动,不需要消耗水及蒸汽。年处理污水浓缩液3300t,年运行费用16.5万元,吨水运行费用为50元。














